>项目档案
项目名称:滕州监狱能耗在线监测系统NHZXJC-V2.0
项目类型:能耗在线监测NHZXJC-V2.0
建筑业主:滕州监狱
施工单位:B体育电脑版
项目采购设备:能耗在线监测系统NHZXJC-V2.0 1套,数据采集器NHCJ-B102DR-II 10套,辅材1批。
>项目简介
项目介绍:
山东省滕州监狱始建于1984年2月。自建狱以来,监狱认真贯彻执行党的监狱工作方针,秉承“认真无价、求是创新”的精神,突出安全稳定首位意识,健全责任机制,完善管理制度,坚持公正执法,多年保持执法“零差错”,实现了自建狱以来连续38年无罪犯脱逃,防逃工作走在全国监狱前列。围绕教育改造中心任务,持续创新教育改造方法和措施。充分利用墨子故里的文化优势,打造“学墨家经典、育社会新人”品牌,大力实施“立德树人、心理矫治、技能培训、帮教救助”工程,教育效果明显提升,罪犯改好率在95%以上。大力推进“政治建警、文化育警、科技强警”战略,培养锻造了一支境界高、能力强、形象好的警察队伍,全狱警察职工共受到省部级记功、表彰70余人次,监狱先后荣立集体一等功6次,二等功10次,创建并荣获“全国青年文明号”两个,连续24年保持“部级现代化文明监狱”和“省级文明单位”荣誉称号,被山东省委省政府评为“山东省政法系统先进集体”。
本系统建设是监狱积极响应、构建现代化监狱的重要措施,通过对监狱内各设备、各区域、各建筑的水、电、气、热等能耗在线监测和可视化展示,实现对监狱能耗数据的有效、真实掌握,响应碳达峰、碳中和目标的需求,提高监狱能效水平。
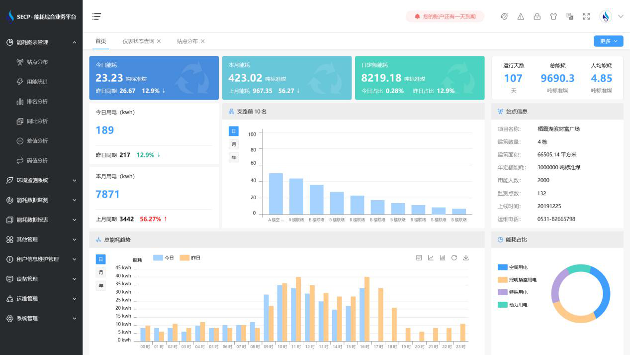
能耗在线监测系统NHZXJC-V2.0界面:

能耗在线监测系统NHZXJC-V2.0架构:
B体育官方网站 系统多采用分布式结构,按功能或区域进行划分,模块化设计。整个系统一般分为三层,即主控层(站控管理层)、中间层(网络通讯层)和现场层(现场设备层)。
1. 站控管理层
站控管理层针对能耗在线监测系统的管理人员,是人机交互的直接窗口,也是系统的最上层部分。主要由系统软件和必要的硬件设备,如工业级计算机、打印机、UPS电源等组成。能耗在线监测系统软件具有良好的人机交互界面,对采集的现场各类数据信息计算、分析与处理,并以图形、数显、声音等方式反映现场的运行状况。
2. 网络通讯层
通讯层主要是由通讯管理机、以太网设备及总线网络组成。该层是数据信息交换的桥梁,负责对现场设备回送的数据信息进行采集、分类和传送等工作的同时,转达上位机对设备的各种控制命令。
3. 现场设备层
现场设备层是数据采集终端,主要由智能仪表组成,采用具有高可靠性、带有现场总线链接的分布式I/O控制器构成数据采集终端,向数据中心上传存储的建筑能耗数据。
以下是项目施工图:


