项目类型:建筑节能监测
建筑业主:武警黄金第七支队
施工单位:B体育电脑版
项目采购设备:建筑节能监测系统1套,能耗数据采集器1台,辅材1批。
项目介绍:
中国的武警黄金部队是世界上唯一一支以军事组织形式从事地质工作的武装力量,担负着特殊的历史使命。组建以来,先后经历4次编制调整、4次任务转换,从单一的黄金矿产勘探,调整拓展为区域地质矿产调查、多金属勘查、地质灾害应急救援等多样化职能任务,百余个野外作业区遍布全国26个省市。
武警黄金第七支队综合楼建设项目的地址位于烟台市芝罘区机场路287号,建筑面积约10980.58平方米,投资约2500万元。
建筑整体架构:

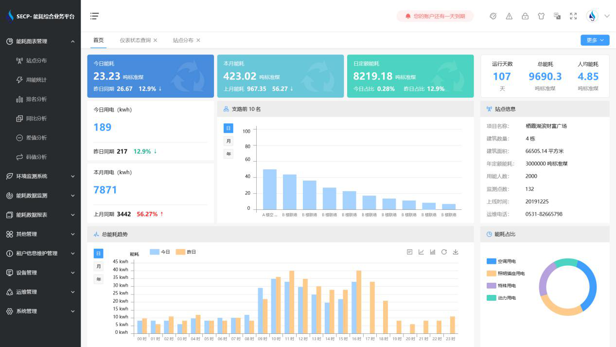
B体育官方网站 系统软件界面图
B体育官方网站 系统功能
1. 能耗分析
能耗分析中是对数据的图形、图表展示,其中包括用能统计、用能报表、排名分析、同比分析等功能。它可以分支路、分类、分项、分区域、分部门统计用能信息,查看能耗报表,用能同比分析,并进行差值分析与能耗排名分析。使得管理人员对能耗数据信息清晰明了,为节能降耗提供数据支持。
2. 租户信息维护管理
主要是对建筑群的详细信息(地址、编号、名称、用能人数、建筑面积、采暖面积、建筑年份等)、区域信息、设备类型、项目信息进行管理,以便进行信息维护。
3. 设备管理
设备管理是对建筑物能源监测设备的管理,便于管理人员对能耗监测设备采集的当日数据量、运行状态等信息了如指掌,以便及时发现异常,减少用能损失。
4. 权限管理
涵盖角色管理、数据权限、接口权限等功能,方便不同的用户对系统管理,并灵活配置不同权限。
5. 系统管理
系统管理可自动对缺失数据进行数据补调,不需要任何人工干预。同时支持手工补调数据,补调完成后恢复到自动补调状态将剩余数据自动补调。系统管理确保数据成功上传至上级平台,让用户省心、放心!
B体育官方网站 系统架构图
