项目名称:济宁廉政教育基地能耗监测系统与电表项目
项目类型:能耗监测与电表
建筑业主:济宁廉政教育基地
施工单位:B体育电脑版
项目采购设备:能耗监测系统1套,能耗数据采集器1台,电表,辅材1批。
项目介绍:
济宁市廉政文化教育基地位于兖州市人民检察院新建办公楼十一层,实际展示面积820平方米。另在十层西侧设置多功能影视放映厅,面积126平方米。展厅一句党和国家对反腐倡廉及加强廉政文化建设的总体要求,结合济宁市院近年来理论与实践工作的经验总结与深层次思考,以前瞻性、科学观的视野,把极具儒家文化底蕴的济宁廉政文化理念作为展示主题,并集警示教育、案例展示、情景体验、互动交流、影视播放等多功能为一体。通过运用多样展示手段,达到警示、教育党员干部防微杜渐、廉洁自律、执政为民的目的,打造全新的廉政文化宣教平台。
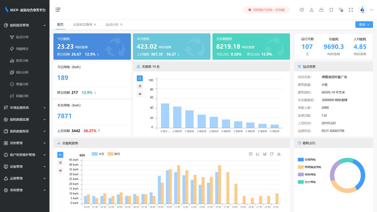
该项目中,能耗监测系统支持对基地用水、用电的实时数据采集,同时支持对等未实现自动采集的能源进行手工补录。系统不仅支持查询各用电分项(如:照明插座用电、空调用电、动力用电、特殊用电)的数值,并进行对比分析与可视化展示;还可查询各用水分项的数值及占比。
建筑整体架构:
B体育官方网站 系统软件界面图

B体育官方网站 系统功能
1. 能耗分析
能耗分析中是对数据的图形、图表展示,其中包括用能统计、用能报表、排名分析、同比分析等功能。它可以分支路、分类、分项、分区域、分部门统计用能信息,查看能耗报表,用能同比分析,并进行差值分析与能耗排名分析。使得管理人员对能耗数据信息清晰明了,为节能降耗提供数据支持。
2. 租户信息维护管理
主要是对建筑群的详细信息(地址、编号、名称、用能人数、建筑面积、采暖面积、建筑年份等)、区域信息、设备类型、项目信息进行管理,以便进行信息维护。
3. 设备管理
设备管理是对建筑物能源监测设备的管理,便于管理人员对能耗监测设备采集的当日数据量、运行状态等信息了如指掌,以便及时发现异常,减少用能损失。
4. 权限管理
涵盖角色管理、数据权限、接口权限等功能,方便不同的用户对系统管理,并灵活配置不同权限。
5. 系统管理
系统管理可自动对缺失数据进行数据补调,不需要任何人工干预。同时支持手工补调数据,补调完成后恢复到自动补调状态将剩余数据自动补调。系统管理确保数据成功上传至上级平台,让用户省心、放心!
B体育官方网站 系统架构图
