项目名称:黄台社区能耗监测系统
项目类型:能耗在线监测
建筑业主:黄台社区
施工单位:B体育电脑版
项目采购设备:能耗在线监测系统1套,辅材1批。
项目介绍:
项目位于历山东路以东,济南二中以北,黄台公园以西;规划建设总建筑面积约143829.22㎡,其中地上建筑面积在103792.94㎡,地下建筑面积在40036.28㎡;区域西有历山北路,南有清河北路提供交通道路支持,以东有黄台公园提供生态环境支持,南有济南二中提供教育配套,还有滨河商务中心、黄台茶叶市场等提升商业配套。
能耗监测系统建设背景:
根据《国家发展改革委质检总局关于印发重点用能单位能耗在线监测系统推广建设工作方案的通知》(发改环资〔 2017〕1711号)要求,规范和指导重点用能单位能耗在线监测系统建设,按照统一标准、互联互通、信息共享的建设原则要求,需要加快建设接入端能耗监测系统,实现与节能平台互联互通。
能耗监测系统建设依据和规范:
《中华人民共和国节约能源法》
《国家能耗在线监测企业端建设》
《重点用能单位能耗在线监测系统推广建设工作方案》
《关于开展重点用能单位“百千万”行动有关事项的通知》
《重点用能单位节能管理办法》
《中华人民共和国计量法》
《能源计量监督管理办法》
《万家企业节能低碳行动实施方案》
以及其他依据和规范
建筑整体架构:

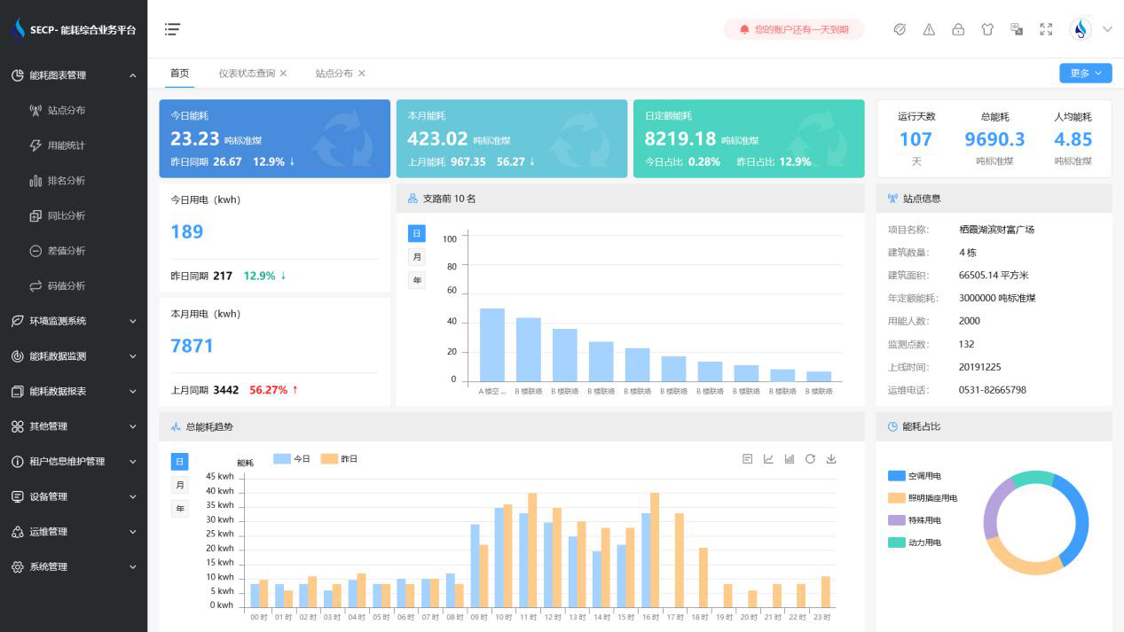
B体育官方网站 系统软件界面图

B体育官方网站 系统功能
1. 能耗分析
能耗分析中是对数据的图形、图表展示,其中包括用能统计、用能报表、排名分析、同比分析等功能。它可以分支路、分类、分项、分区域、分部门统计用能信息,查看能耗报表,用能同比分析,并进行差值分析与能耗排名分析。使得管理人员对能耗数据信息清晰明了,为节能降耗提供数据支持。
2. 租户信息维护管理
主要是对建筑群的详细信息(地址、编号、名称、用能人数、建筑面积、采暖面积、建筑年份等)、区域信息、设备类型、项目信息进行管理,以便进行信息维护。
3. 设备管理
设备管理是对建筑物能源监测设备的管理,便于管理人员对能耗监测设备采集的当日数据量、运行状态等信息了如指掌,以便及时发现异常,减少用能损失。
4. 权限管理
涵盖角色管理、数据权限、接口权限等功能,方便不同的用户对系统管理,并灵活配置不同权限。
5. 系统管理
系统管理可自动对缺失数据进行数据补调,不需要任何人工干预。同时支持手工补调数据,补调完成后恢复到自动补调状态将剩余数据自动补调。系统管理确保数据成功上传至上级平台,让用户省心、放心!
B体育官方网站 系统架构图
