科技的发展带来更多的智能设备,同样也为各企业或是大型建筑更新了一批新的设备,面对大量增加的新设备管理者该如何掌握其能耗数据?本篇文章为大家介绍同样是科技发展的产物——三水能耗监测系统,不仅能轻松实现单位内各种设备的能耗数据监测分析,还能够以简单的UI设计和操作让人快速上手,让我们一起来了解一下吧!

首先就是需要登录系统。在登陆界面需要验证的有三个:租户ID、用户名称、密码。只有三个同时验证成功之后才可以登陆成功;同一个项目可以建立多个账号,方便不同权限/功能的人进行管理。
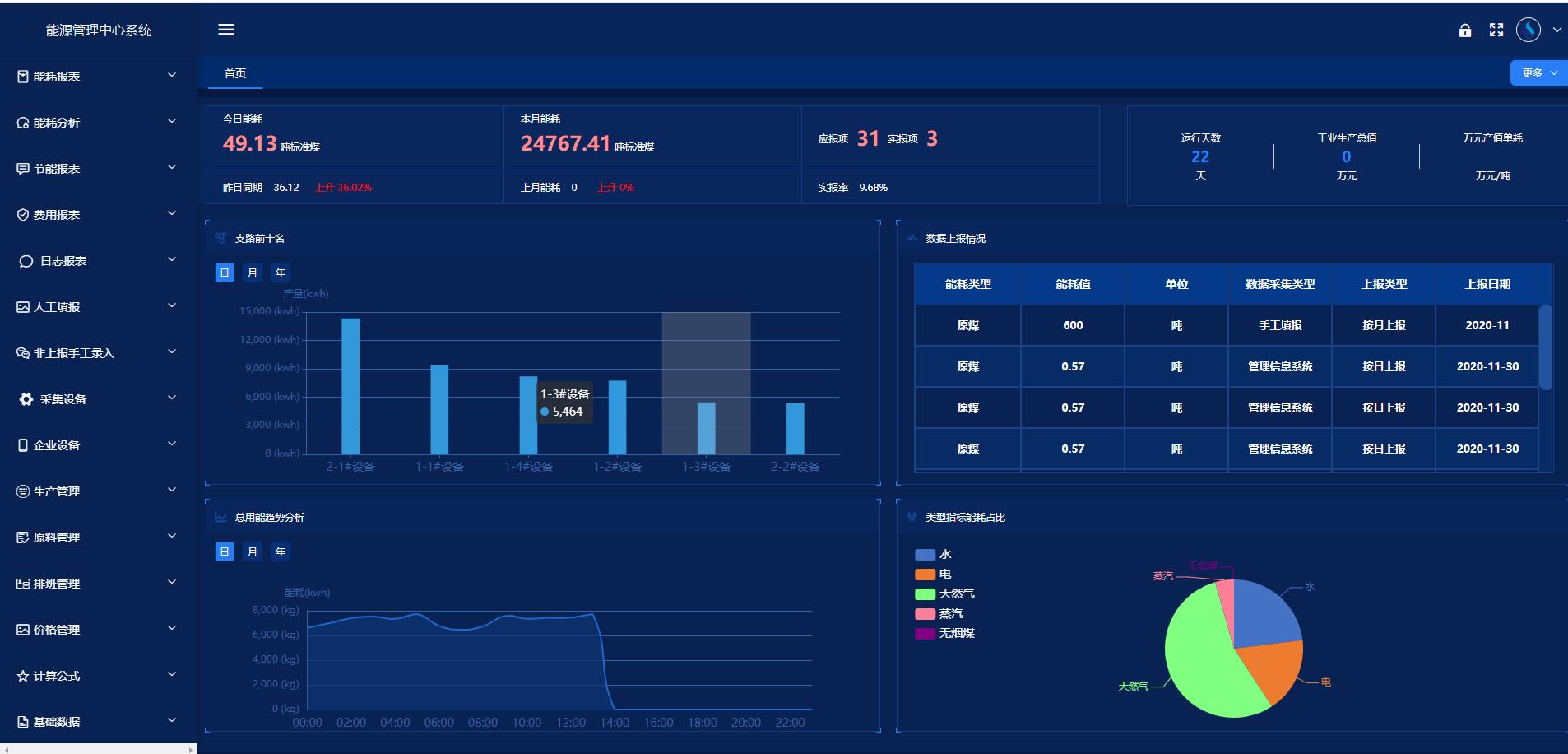
当用户成功登陆系统之后,首先看到的是首页的展示。首页功能模块主要为各级领导(厂级、车间级)提供可视化的能源综合看板,各级领导能够通过首页一个画面就能够直观、全面地了解企业用能情况。在首页顶部显示的是能耗相关的数据:今日能耗、昨日能耗、今日昨日能耗对比;本月能耗、上月能耗、本月上月能耗对比;应报项、实报项、实报率;运行天数、工业生产总值、万元产值单耗。中间显示的是:支路前十名(可进行日、月、年切换,方便查看数据)、上报数据情况(实时显示当前上报情况)。下面显示:总用能趋势分析(可进行日、月、年切换,方便查看数据)、类型指标能耗占比(饼状图,显示该企业所有能源类型的用能占比)。

除此之外还能够显示实时数据、历史数据、能耗分析、能流图、用能支路族谱、能效分析、综合报表等各种信息。
更多三水智能化精彩文章,点击下方链接立即查看:
扫码添加微信,一对一咨询产品、免费报价
智慧医院后勤一体化解决方案,为医院带来了多方面的优势: 1. 提高效率 智慧医院后勤一体化解决...
1. 建立能耗基线 在建造新建筑或对现有建筑进行节能改造之前,首先需要建立能耗基线。这是指在特定...
楼宇自控系统的改造是一个系统工程,通常包括以下几个步骤: 1. 需求分析与方案设计 在进行楼宇...
一、济南能耗监测系统的功能涵盖了丰富的应用场景,以下几个方面尤为突出: 1. 公共建筑能耗管理:...