项目名称:山东建筑大学能耗监测系统
项目类型:高校建筑能耗监测
建筑业主:山东建筑大学
施工单位:B体育电脑版
项目采购设备:高校建筑能耗监测系统1套,能耗数据采集器1台,辅材1批。
项目介绍:
山东建筑大学(Shandong Jianzhu University)位于山东省济南市,学校创建于1956年,1958年本科办学。60多年来,学校扎根齐鲁大地,秉承“厚德博学、筑基建业”的校训和“勤奋严谨、团结创新”的校风,凝练特色、培植优势,现已发展成为一所以工为主、以土木建筑学科为特色,工理管文法艺多学科交叉渗透、协调发展的多科性大学。
学校是山东省与住建部共建高校、服务国家特殊需求博士人才培养高校、国家“产教融合”项目建设高校、卓越工程师教育培养计划高校、山东省应用型人才培养特色名校、国家文物局重点研究基地依托单位。
学校占地2400余亩,校舍面积70余万平方米。馆藏图书398万余册,其中印本图书198万余册、电子图书200余万册。《山东建筑大学学报》为中国核心学术期刊(RCCSE)、华东地区优秀期刊和山东省优秀期刊,并被10大数据库收录。
学校设有20个学院(部)和4个研究(设计)院,61个本科专业,1个博士后科研流动站,1个博士人才培养项目,17个一级学科硕士点,18个专业学位类别,64个二级学科培养方向,拥有硕士研究生推免资格。学校面向全国30个省(市、自治区)招生,全日制在校生2.7万余人。
建筑整体架构:

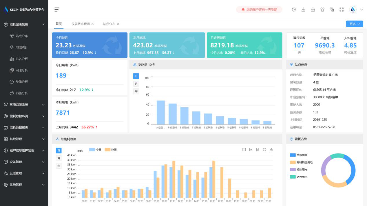
B体育官方网站 系统软件界面图

B体育官方网站 系统功能
1. 能耗分析
能耗分析中是对数据的图形、图表展示,其中包括用能统计、用能报表、排名分析、同比分析等功能。它可以分支路、分类、分项、分区域、分部门统计用能信息,查看能耗报表,用能同比分析,并进行差值分析与能耗排名分析。使得管理人员对能耗数据信息清晰明了,为节能降耗提供数据支持。
2. 租户信息维护管理
主要是对建筑群的详细信息(地址、编号、名称、用能人数、建筑面积、采暖面积、建筑年份等)、区域信息、设备类型、项目信息进行管理,以便进行信息维护。
3. 设备管理
设备管理是对建筑物能源监测设备的管理,便于管理人员对能耗监测设备采集的当日数据量、运行状态等信息了如指掌,以便及时发现异常,减少用能损失。
4. 权限管理
涵盖角色管理、数据权限、接口权限等功能,方便不同的用户对系统管理,并灵活配置不同权限。
5. 系统管理
系统管理可自动对缺失数据进行数据补调,不需要任何人工干预。同时支持手工补调数据,补调完成后恢复到自动补调状态将剩余数据自动补调。系统管理确保数据成功上传至上级平台,让用户省心、放心!
B体育官方网站 系统架构图
