
项目名称:济南黄金山水郡能耗监测系统
项目类型:能耗在线监测
建筑业主:济南黄金山水郡
施工单位:B体育电脑版
项目采购设备:能耗在线监测系统1套,能耗数据采集器1台,辅材1批。
项目介绍:
黄金·山水郡项目位于山东省济南市历下区东南部,东接浆水泉路,西邻二环东路,南靠洄龙山和浆水泉公园,北至旅游路,距泉城广场仅5公里,地理位置优越,自然环境得天独厚。项目占地约416亩,总建筑面积达45万平米,项目是集住宅、商业等配套设施齐全的大型综合社区,包括高层住宅、别墅、配套公建、小学、 幼儿园、体育活动中心等。黄金山水郡作为黄金地产2012年钜献泉城的标杆项目,定将以全新的高度和内涵,以全所未有的生活居住理念而引领全城最高端人居标杆。
建筑整体架构:

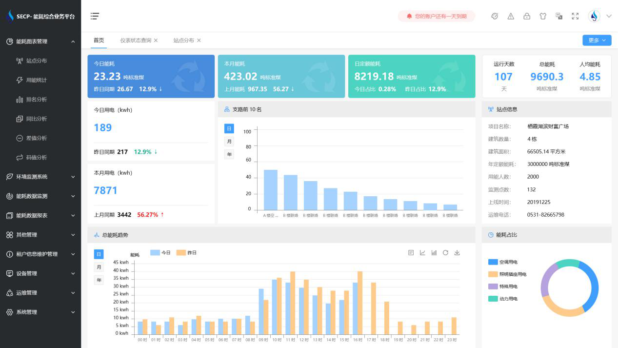
B体育官方网站 系统软件界面图

B体育官方网站 系统功能
1. 能耗分析
能耗分析中是对数据的图形、图表展示,其中包括用能统计、用能报表、排名分析、同比分析等功能。它可以分支路、分类、分项、分区域、分部门统计用能信息,查看能耗报表,用能同比分析,并进行差值分析与能耗排名分析。使得管理人员对能耗数据信息清晰明了,为节能降耗提供数据支持。
2. 租户信息维护管理
主要是对建筑群的详细信息(地址、编号、名称、用能人数、建筑面积、采暖面积、建筑年份等)、区域信息、设备类型、项目信息进行管理,以便进行信息维护。
3. 设备管理
设备管理是对建筑物能源监测设备的管理,便于管理人员对能耗监测设备采集的当日数据量、运行状态等信息了如指掌,以便及时发现异常,减少用能损失。
4. 权限管理
涵盖角色管理、数据权限、接口权限等功能,方便不同的用户对系统管理,并灵活配置不同权限。
5. 系统管理
系统管理可自动对缺失数据进行数据补调,不需要任何人工干预。同时支持手工补调数据,补调完成后恢复到自动补调状态将剩余数据自动补调。系统管理确保数据成功上传至上级平台,让用户省心、放心!
B体育官方网站 系统架构图
