项目名称:山东煤矿安全监察局能耗监测系统
项目类型:能耗在线监测
建筑业主:山东煤矿安全监察局
施工单位:B体育电脑版
项目采购设备:能耗监测系统1套,辅材1批。
项目介绍:
山东煤矿安全监察局成立于2000年,负责山东省行政区域内煤矿安全监察和执法工作。根据《国务院办公厅关于印发煤矿安全监察管理体制改革实施方案的通知》(国办发〔1999〕104号)、《国务院办公厅关于完善煤矿安全监察体制的意见》(国办发〔2004〕79号)和国家安全生产监督管理总局、国家煤矿安全监察局“三定”规定,山东煤矿安全监察局是行使煤矿安全监察职能的行政机构,由国家安全生产监督管理总局领导,国家煤矿安全监察局负责业务管理。
山东煤矿安全监察局机关设办公室、政策法规处、科技装备处、安全监察处、事故调查处(安全协调处)、执法监督处、财务处、人事培训处、纪检室、机关党委和离退休干部管理处11个处室;设鲁东、鲁中、鲁西和鲁南4个监察分局,为山东煤矿安全监察局的派出机构,在山东煤矿安全监察局的领导下,负责划定区域内煤矿安全监察和执法工作;另有山东煤矿安全监察局统计中心、山东煤矿安全监察局救援指挥中心、山东煤矿安全监察局机关服务中心、山东煤炭工业信息计算中心、山东煤矿安全监察局安全技术中心和山东煤矿安全培训中心6个直属事业单位。
能耗监测系统建设背景:
根据《国家发展改革委质检总局关于印发重点用能单位能耗在线监测系统推广建设工作方案的通知》(发改环资〔2017〕1711号)要求,规范和指导重点用能单位能耗在线监测系统建设,按照统一标准、互联互通、信息共享的建设原则要求,需要加快建设接入端能耗监测系统,实现与节能平台互联互通。
建设目标:
大型综合体的能耗监测建设的基本设计为用电、用水、冷暖、用气的分项计量,即要对综合体内的用电要能进行分区域、分类型、分项目进行用电计量,对大型用电设备进行单独计量,同时对设备运行状态进行有效监测,也要能够对综合体内的用水进行分区域、分楼层、分用户进行用水计量监测。
实时采集个监测点位的能耗数据,进行分类分析处理,建立信息发布和能源预警系统,使管理层和相关部门可以对各重点耗能设备的能源利用状况实时监控,了解和掌握各重点耗能设备实时的能源利用情况,对重点耗能设备进行能效评价,提高单位用能情况监督管理的能力,提高节能监察工作的时效性和针对性。
建筑整体架构:

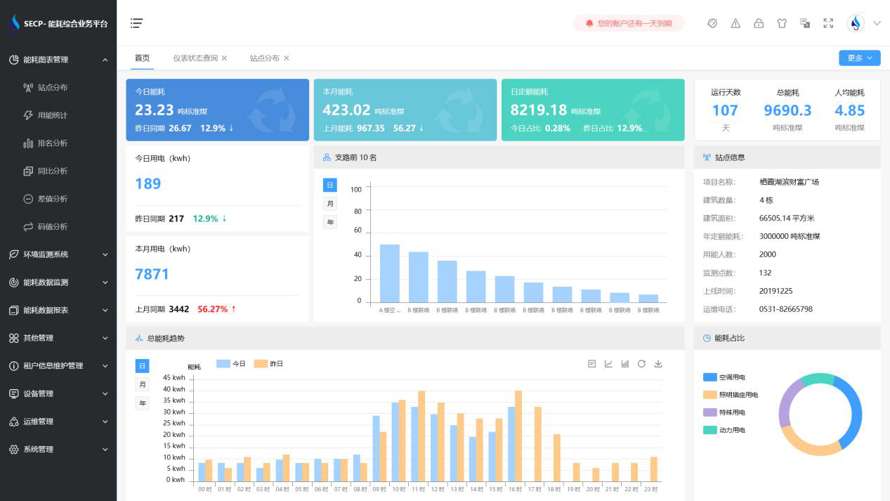
B体育官方网站 系统软件界面图:

B体育官方网站 系统功能:
1. 能耗分析
能耗分析中是对数据的图形、图表展示,其中包括用能统计、用能报表、排名分析、同比分析等功能。它可以分支路、分类、分项、分区域、分部门统计用能信息,查看能耗报表,用能同比分析,并进行差值分析与能耗排名分析。使得管理人员对能耗数据信息清晰明了,为节能降耗提供数据支持。
2. 租户信息维护管理
主要是对建筑群的详细信息(地址、编号、名称、用能人数、建筑面积、采暖面积、建筑年份等)、区域信息、设备类型、项目信息进行管理,以便进行信息维护。
3. 设备管理
设备管理是对建筑物能源监测设备的管理,便于管理人员对能耗监测设备采集的当日数据量、运行状态等信息了如指掌,以便及时发现异常,减少用能损失。
4. 权限管理
涵盖角色管理、数据权限、接口权限等功能,方便不同的用户对系统管理,并灵活配置不同权限。
5. 系统管理
系统管理可自动对缺失数据进行数据补调,不需要任何人工干预。同时支持手工补调数据,补调完成后恢复到自动补调状态将剩余数据自动补调。系统管理确保数据成功上传至上级平台,让用户省心、放心!
B体育官方网站 系统架构图:
