
>项目档案
项目名称:人和广场能耗在线监测系统
项目类型:能耗在线监测
建筑业主:人和广场
施工单位:B体育电脑版
项目采购设备:能耗在线监测系统1套,能耗数据采集器1台,辅材1批。
>项目简介
项目介绍:
人和广场项目位于解放中路南侧,计划投资约7.5亿元,其中商业部分约1.6亿元。规划占地约57.3亩,规划建筑面积约20万平方米,其中:6栋住宅楼地上28层,约9.9万平方米684户;4层商业约(局部二层),于2020年8月8号开业运营;地下面积约6.4万平方米,2019年完成主体建设,并获省优质结构杯,2020年12月底全部竣工,计划2021年5月份上房。
该项目打通了解放中路,新建了解放大桥,布局建设商业街区,引进系列知名购物、酒店等品牌入驻。通过实施该项目,有效缓解了中心城区的交通压力,提升了居民居住和出行条件,体现了“民生城建、生态优先”的理念,与周边“一塔六馆”、龙泉广场、城市新空间融为一体,更加凸显生态宜居的城市功能品质。
能耗管理面临的问题:
大型建筑设备类型多样,人员结构复杂,日常出现如无人灯、开窗开空调、水管网跑冒滴漏、供热管路老化、设备待机功耗、设备配置不合理、设备老化维护不到位等诸多问题。
主要原因在于节能意识不强、管理制度不健全、节能措施不到位。
由于没有科学的统计手段,基本上都是粗放式管理,对整个的能耗只有供能单位的结算经费数据,而没有整个能耗消费明细及清单。
建设目标:
本项目能耗在线监测建设的基本设计为用电、用水、冷暖、用气的分项计量,即要对综合体内的用电要能进行分区域、分类型、分项目进行用电计量。对大型用电设备进行单独计量,同时对设备运行状态进行有效监测,也要能够对综合体内的用水进行分区域、分楼层、分用户进行用水计量监测。
实时采集个监测点位的能耗数据,进行分类分析处理,建立信息发布和能源预警系统。使管理层和相关部门可以对各重点耗能设备的能源利用状况实时监控,了解和掌握各重点耗能设备实时的能源利用情况;对重点耗能设备进行能效评价,提高单位用能情况监督管理的能力,提高节能监察工作的时效性和针对性。
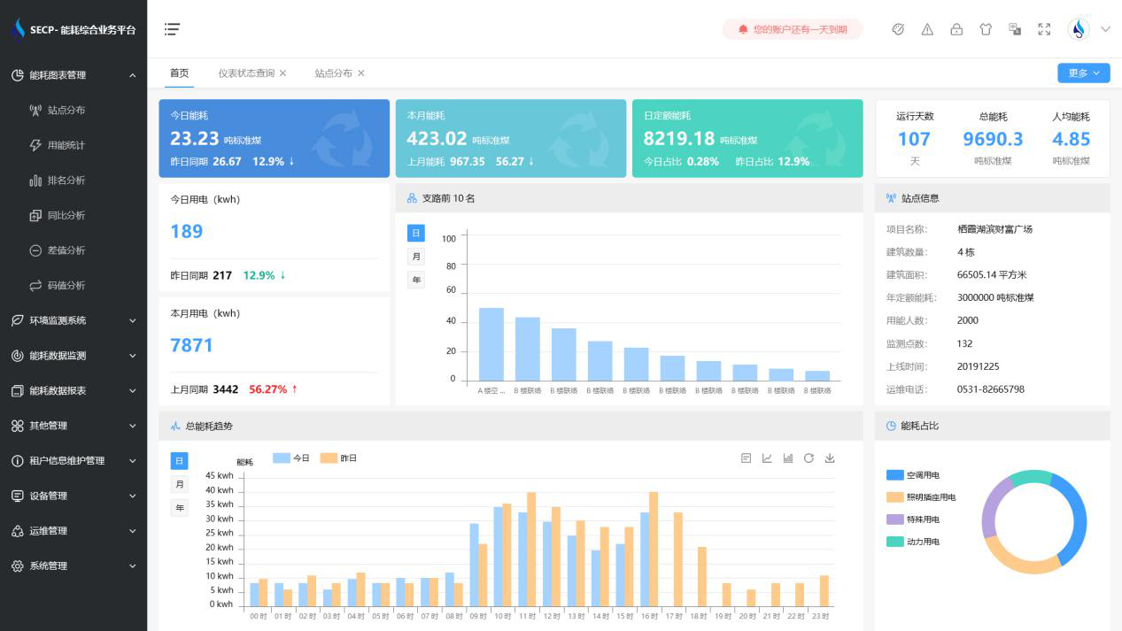
能耗在线监测系统软件界面图:

能耗在线监测系统功能:
1. 能耗分析
能耗分析中是对数据的图形、图表展示,其中包括用能统计、用能报表、排名分析、同比分析等功能。它可以分支路、分类、分项、分区域、分部门统计用能信息,查看能耗报表,用能同比分析,并进行差值分析与能耗排名分析。使得管理人员对能耗数据信息清晰明了,为节能降耗提供数据支持。
2. 租户信息维护管理
主要是对建筑群的详细信息(地址、编号、名称、用能人数、建筑面积、采暖面积、建筑年份等)、区域信息、设备类型、项目信息进行管理,以便进行信息维护。
3. 设备管理
设备管理是对建筑物能源监测设备的管理,便于管理人员对能耗监测设备采集的当日数据量、运行状态等信息了如指掌,以便及时发现异常,减少用能损失。
4. 权限管理
涵盖角色管理、数据权限、接口权限等功能,方便不同的用户对系统管理,并灵活配置不同权限。
5. 系统管理
系统管理可自动对缺失数据进行数据补调,不需要任何人工干预。同时支持手工补调数据,补调完成后恢复到自动补调状态将剩余数据自动补调。系统管理确保数据成功上传至上级平台,让用户省心、放心!
能耗在线监测系统架构图:

以下是项目施工现场实拍图:





