
>项目档案
项目名称:建信二期能耗监测系统
项目类型:能耗监测
建筑业主:建信二期
施工单位:B体育电脑版
项目采购设备:能耗监测系统1套,能耗数据采集器1台,辅材1批。
>项目简介
项目介绍:
本项目通过对建筑内部水、电、气等能源进行实时监测管理,明确用能现状,发现问题;结合大数据计算找出原因,准确定位,为节能优化、规范管理,提供客观的解决方案和参考意见。
能耗监测系统建设背景:
根据《国家发展改革委质检总局关于印发重点用能单位能耗在线监测系统推广建设工作方案的通知》(发改环资〔2017〕1711号)要求,规范和指导重点用能单位能耗在线监测系统建设,按照统一标准、互联互通、信息共享的建设原则要求,需要加快建设接入端能耗监测系统,实现与节能平台互联互通。
能耗监测系统整体架构:

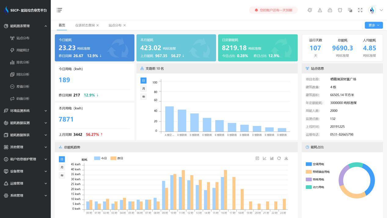
B体育官方网站 系统软件界面图:

B体育官方网站 系统功能模块展示:
1.能耗管理:系统可快速通过专业采集设备和通用协议,将建筑用电量、燃气量、冷热量采集到平台并进行分析展示。
2.分项分区能耗计量:实现分项能耗计量政策要求,了解各设备的能源消耗情况,合理优化建筑能耗管理。
3.节能比对与分析:以分项计量数据为基础,分析各项能耗数据,为能源使用改进提供数据基础。
4.预警报警:对异常监测情况进行预警或报警,让建筑始终处于经济、高效、健康、节能的运行状态。
以下是项目施工现场实拍图:



