
>项目档案
项目名称:平阴县妇幼保健计划生育服务中心能耗监测系统
项目类型:能耗监测
建筑业主:平阴县妇幼保健计划生育服务中心
施工单位:B体育电脑版
项目采购设备:能耗监测系统1套,采集器1台,辅材1批。
>项目简介
项目介绍:
平阴县妇幼保健计划生育服务中心,承担全县妇女、儿童的预防保健工作,是一所保健与临床相结合的预防保健指导中心,为全省首批一级甲等妇幼保健站。医院占地面积29980平方米,主要新建业务综合楼1栋,地下1层,地上9层,总建筑面积23600平方米,拟设置床位150张。职工200人,主要包括门诊、急诊、妇科保健、病房和地下停车场等服务内容,配套建设水、电、暖通、消防、通讯等配套基础设施。
本项目对水、气、煤、油、热(冷)量等集中采集与分析,从医院的集中数据采集、数据管理、数据分析、能耗控制等需求出发,真正实现对其供电、供水、供气、供热等设备运行状态进入无盲区、全参数实时监测,为有效节能提供准确的数据支持和依据。
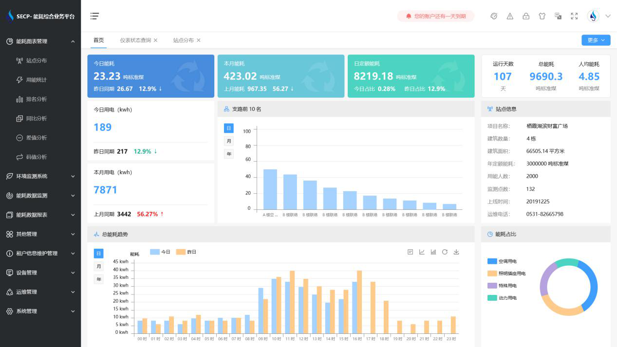
能耗监测系统软件界面:

能耗监测系统功能:
1. 实时监测所有建筑低压总进线、总进水管、总暖气管,获得建筑总用电量、用水量、用气量和用暖量,并自动折算成相应的标准煤消耗量。
2. 能耗监测系统可以根据分类能耗的支路名称查询用能情况,显示当日和当月的用能峰值。
3. 通过对建筑物能耗监测系统的全参数、全过程集中管理和控制,实现公共建筑的节能运行管理功能。
4. 能耗监测系统支持报警功能,能对每一次监测的参数进行初级报警设置和高级报警设置。
以下是项目施工现场实拍图:





